JIG-SAW US、NEQTO.ai - IoTデータを即時に可視化できるAIダッシュボードを正式リリース 〜すでに米国で100件超の試験導入、世界市場への展開を視野〜
[25/10/23]
提供元:DreamNews
提供元:DreamNews
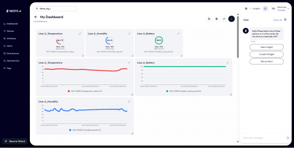
【画像 https://www.dreamnews.jp/?action_Image=1&p=0000332534&id=bodyimage1】
JIG-SAW INC.(東京都中央区、以下 JIG-SAW)の米国法人JIG-SAW US, INC.(カリフォルニア州、以下 JIG-SAW US)は、本日、AI powered IoTダッシュボード「NEQTO.ai」を正式に発表しました。 https://neqto.ai/
NEQTO.aiは、あらゆるIoTデバイスから収集したデータを瞬時にダッシュボード上に可視化し、アラートやインサイトを提供するAIを活用したサービスです。
従来、IoTデータの活用には長期の開発期間や専門チームが必要でしたが、NEQTO.aiは、数分で、IoTデバイスの接続からデータの可視化、アラート設定、インサイト取得までをワンストップで可能にします。また、誰でも簡単に使えるサービスとして、非エンジニア層(オペレーターから経営者まで)が開発いらずのノーコードでダッシュボードを取り扱える環境を提供します。
IoTデータの見える化を簡単・シンプルに実現 - それがNEQTO.aiです。
米国ではすでに100件を超える試験導入が進行しており、多数のプロジェクトが本番稼働へ移行しています。
複雑でコストのかかるダッシュボード開発が省けるため、多くのSier、大手クラウド、SaaS系、データ分析会社などとの連携を進めており、今後は、南米、欧州、中東、アジアへと順次展開し、グローバル市場での拡大を加速します。
NEQTO.aiの主な特長
すぐに繋がる
AIオートパーサーにより、ゲートウェイやデバイスに自動接続
誰もがビルダーに
ダッシュボード(グラフ作成)からアラート設定まで直感的
数秒でインサイトを獲得
AI Chat Bot経由でLiveデータをグラフやアラートへ変換
透明性ある価格体系
センサー数や通信量に依存しない定額モデル(月額$299〜)
業界横断で適用可能
製造、物流、エネルギー、小売、農業など幅広い分野に対応
導入プロセス
デバイス接続
MQTT、HTTP、WebSocketに対応し、自動検出とリアルタイム解析を実現
AIデータ処理
自動構造化、インテリジェントタグ付け、通知設定
スマート可視化
AIが最適なグラフやダッシュボードを自動生成
インテリジェントアラート
予測異常検知とマルチチャネル通知
価格体系
無料スターター(30日間)
評価用途で全機能を利用可能
プロフェッショナル
月額299米ドル
スケール(年間契約)
応相談
※柔軟なスケーリング - スタートアップから大企業まで幅広く対応
【画像 https://www.dreamnews.jp/?action_Image=1&p=0000332534&id=bodyimage2】
主なユースケース
製造
生産監視、自動品質管理
食品
HACCP監視、コールドチェーン温度管理、生産効率最適化
物流
車両追跡、ルート最適化、配送品質管理
スマート倉庫
在庫追跡、予測保全、安全管理
バッテリー管理
充電サイクル監視、性能最適化、安全性確保
小売
顧客動線分析、在庫アラート、省エネ制御
エネルギー
消費監視、スマートグリッド連携、再エネ最適化
農業
土壌監視、灌漑自動化、作物健康管理
技術革新:AIによるIoTデータ処理最適化
JIG-SAWは、IoTデータ活用を加速させる知的財産として新たなAI特許を出願しました。
この技術は、ユーザー環境や業種特性に応じてAIが自動的に最適な処理方法を提案するもので、ユーザー属性をもとに類似環境の設定を検索し、大規模言語モデル(LLM)へ送信。AIが分析を行い、最適なデータ処理方法を提示します。
これにより、企業は、専門スタッフに依存せずに高度なデータ活用を実現し、効率化と新たな価値創出が同時に推進可能となります。
NEQTO.aiサービス概要
NEQTO.aiは、JIG-SAWが長年培ってきたIoTハードウェア・組み込み・通信技術、運用ノウハウと最新のAI技術を融合させた次世代サービスです。
デバイス接続からAI分析、可視化までをワンストップで提供することで、企業のデータ活用を加速し、持続的な成長を支援します。
詳細は、 https://neqto.ai/ をご覧ください。
お問い合わせ先
info@neqto.ai
JIG-SAWについて
JIG-SAWは、IoT/クラウド/AIデータ等の制御・コントロールサービスを専門とするテクノロジー企業です。運用技術 (OT) とITのギャップを埋める独自技術をベースに各種サービスの世界展開を目指しています。
・クラウド−エッジ(エンドトゥーエンド:E2E)IoTデータコントロールサービス
・独自アルゴリズムによる全自動IoT・クラウドデータ制御・エッジコネクトサービス
・最先端チップ開発および各種通信制御、自動運転技術などの研究開発
・基盤技術の再生医療および画像制御分野等への応用
会社概要
JIG-SAW株式会社
https://www.jig-saw.com/
東京本社/東京都中央区八重洲2丁目2番1号
コントロールセンター/ 札幌2拠点(N83 & N44)、北米1拠点(TCC)
米国法人/サンフランシスコ、サンノゼ、ロサンゼルス
カナダ法人/トロント
配信元企業:JIG-SAW株式会社
プレスリリース詳細へ
ドリームニューストップへ
JIG-SAW INC.(東京都中央区、以下 JIG-SAW)の米国法人JIG-SAW US, INC.(カリフォルニア州、以下 JIG-SAW US)は、本日、AI powered IoTダッシュボード「NEQTO.ai」を正式に発表しました。 https://neqto.ai/
NEQTO.aiは、あらゆるIoTデバイスから収集したデータを瞬時にダッシュボード上に可視化し、アラートやインサイトを提供するAIを活用したサービスです。
従来、IoTデータの活用には長期の開発期間や専門チームが必要でしたが、NEQTO.aiは、数分で、IoTデバイスの接続からデータの可視化、アラート設定、インサイト取得までをワンストップで可能にします。また、誰でも簡単に使えるサービスとして、非エンジニア層(オペレーターから経営者まで)が開発いらずのノーコードでダッシュボードを取り扱える環境を提供します。
IoTデータの見える化を簡単・シンプルに実現 - それがNEQTO.aiです。
米国ではすでに100件を超える試験導入が進行しており、多数のプロジェクトが本番稼働へ移行しています。
複雑でコストのかかるダッシュボード開発が省けるため、多くのSier、大手クラウド、SaaS系、データ分析会社などとの連携を進めており、今後は、南米、欧州、中東、アジアへと順次展開し、グローバル市場での拡大を加速します。
NEQTO.aiの主な特長
すぐに繋がる
AIオートパーサーにより、ゲートウェイやデバイスに自動接続
誰もがビルダーに
ダッシュボード(グラフ作成)からアラート設定まで直感的
数秒でインサイトを獲得
AI Chat Bot経由でLiveデータをグラフやアラートへ変換
透明性ある価格体系
センサー数や通信量に依存しない定額モデル(月額$299〜)
業界横断で適用可能
製造、物流、エネルギー、小売、農業など幅広い分野に対応
導入プロセス
デバイス接続
MQTT、HTTP、WebSocketに対応し、自動検出とリアルタイム解析を実現
AIデータ処理
自動構造化、インテリジェントタグ付け、通知設定
スマート可視化
AIが最適なグラフやダッシュボードを自動生成
インテリジェントアラート
予測異常検知とマルチチャネル通知
価格体系
無料スターター(30日間)
評価用途で全機能を利用可能
プロフェッショナル
月額299米ドル
スケール(年間契約)
応相談
※柔軟なスケーリング - スタートアップから大企業まで幅広く対応
【画像 https://www.dreamnews.jp/?action_Image=1&p=0000332534&id=bodyimage2】
主なユースケース
製造
生産監視、自動品質管理
食品
HACCP監視、コールドチェーン温度管理、生産効率最適化
物流
車両追跡、ルート最適化、配送品質管理
スマート倉庫
在庫追跡、予測保全、安全管理
バッテリー管理
充電サイクル監視、性能最適化、安全性確保
小売
顧客動線分析、在庫アラート、省エネ制御
エネルギー
消費監視、スマートグリッド連携、再エネ最適化
農業
土壌監視、灌漑自動化、作物健康管理
技術革新:AIによるIoTデータ処理最適化
JIG-SAWは、IoTデータ活用を加速させる知的財産として新たなAI特許を出願しました。
この技術は、ユーザー環境や業種特性に応じてAIが自動的に最適な処理方法を提案するもので、ユーザー属性をもとに類似環境の設定を検索し、大規模言語モデル(LLM)へ送信。AIが分析を行い、最適なデータ処理方法を提示します。
これにより、企業は、専門スタッフに依存せずに高度なデータ活用を実現し、効率化と新たな価値創出が同時に推進可能となります。
NEQTO.aiサービス概要
NEQTO.aiは、JIG-SAWが長年培ってきたIoTハードウェア・組み込み・通信技術、運用ノウハウと最新のAI技術を融合させた次世代サービスです。
デバイス接続からAI分析、可視化までをワンストップで提供することで、企業のデータ活用を加速し、持続的な成長を支援します。
詳細は、 https://neqto.ai/ をご覧ください。
お問い合わせ先
info@neqto.ai
JIG-SAWについて
JIG-SAWは、IoT/クラウド/AIデータ等の制御・コントロールサービスを専門とするテクノロジー企業です。運用技術 (OT) とITのギャップを埋める独自技術をベースに各種サービスの世界展開を目指しています。
・クラウド−エッジ(エンドトゥーエンド:E2E)IoTデータコントロールサービス
・独自アルゴリズムによる全自動IoT・クラウドデータ制御・エッジコネクトサービス
・最先端チップ開発および各種通信制御、自動運転技術などの研究開発
・基盤技術の再生医療および画像制御分野等への応用
会社概要
JIG-SAW株式会社
https://www.jig-saw.com/
東京本社/東京都中央区八重洲2丁目2番1号
コントロールセンター/ 札幌2拠点(N83 & N44)、北米1拠点(TCC)
米国法人/サンフランシスコ、サンノゼ、ロサンゼルス
カナダ法人/トロント
配信元企業:JIG-SAW株式会社
プレスリリース詳細へ
ドリームニューストップへ









SEO関連




